AI+Çå¾² > È˹¤ÖÇÄÜÇå¾²Ïà¹Ø×ÊѶ
ÔÚÈ˹¤ÖÇÄÜÊÖÒÕѸÃÍÉú³¤µÄ½ñÌ죬£¬£¬£¬£¬£¬´óÐÍÓïÑÔÄ£×Ó£¨LLM£©ÒѳÉÎªÍÆ¶¯¸÷ÐÐÒµÊý×Ö»¯×ªÐ͵Ľ¹µãÒýÇæ£¬£¬£¬£¬£¬£¬º£ÄÚAIÁ¢ÒìµÄ±ê¸ËDeepSeekºá¿Õ³öÉúÔÙ´ÎÒý±¬Á˺£ÄÚ´óÄ£×ÓÓ¦ÓõÄÈȶȣ¬£¬£¬£¬£¬£¬¼´½«¸Ä±ä½ðÈÚ¡¢ÔËÓªÉÌ¡¢µçÁ¦¡¢Ò½ÁÆ¡¢½ÌÓý¡¢ÖÆÔìµÈǧÐаÙÒµµÄÔË×÷·½·¨¡£¡£¡£¡£È»¶ø£¬£¬£¬£¬£¬£¬Ëæ×Å´óÄ£×ӵįձéÓ¦Ó㬣¬£¬£¬£¬£¬¶Ô¿¹¹¥»÷¡¢Êý¾Ýй¶¡¢Ä£×ÓÀÄÓõÈÇ徲Σº¦£¬£¬£¬£¬£¬£¬Õý³ÉΪ¸÷ÐÐÒµ°²ÅÅ´óÄ£×ÓÓ¦ÓÃʱ²»¿ÉºöÊÓµÄÌôÕ½¡£¡£¡£¡£ÊÔÏëһϣ¬£¬£¬£¬£¬£¬ÈôÊÇÄúµÄÖÇÄܿͷþϵͳ±»¶ñÒâ²Ù¿Ø£¬£¬£¬£¬£¬£¬ÌìÉú²»µ±ÄÚÈÝ£»£»£»»òÕßÄúµÄÒ½ÁÆÕï¶ÏÄ£×ÓÒò¶Ô¿¹¹¥»÷¶øÊäÍÉ»¯ÎóЧ¹û£¬£¬£¬£¬£¬£¬ÕâЩÇ徲Σº¦½«¸øÆóÒµºÍСÎÒ˽¼Ò´øÀ´ÔõÑùµÄËðʧ£¿£¿£¿£¿£¿£¿
c7c7ÓéÀÖÆ½Ì¨ÒÀ¸½¶àÄêµÄÊÖÒÕ»ýÀÛÓëÁ¢Ò죬£¬£¬£¬£¬£¬ÖذõÍÆ³öÁËÌì¾µMAVAS´óÄ£×ÓÇå¾²ÆÀ¹Àϵͳ£¬£¬£¬£¬£¬£¬¸ÃϵͳÒѾ½ÓÈëDeepSeek´óÄ£×Ó£¬£¬£¬£¬£¬£¬Í¨¹ý¡°ÒÔ´óÄ£×Ó¶Ô¿¹´óÄ£×Ó¡±µÄÁ¢Òì·½·¨£¬£¬£¬£¬£¬£¬ÆÀ¹À¸÷°æ±¾´óÄ£×ÓÔÚ²î±ðÓ¦Óó¡¾°ÖеÄÊä³öЧ¹ûÇå¾²ÐÔ£¬£¬£¬£¬£¬£¬ÓÐÓÃʶ±ð²¢·ÀÓù´óÄ£×ÓµÄÇ徲Σº¦£¬£¬£¬£¬£¬£¬ÎªÆóÒµÌṩȫ·½Î»µÄ´óÄ£×ÓÇå¾²ÆÀ¹À¼Æ»®£¬£¬£¬£¬£¬£¬ÖúÁ¦¸÷ÐÐÓû§ÔÚAIʱ´úÇ徲ǰÐС£¡£¡£¡£
½ÓÈëDeepSeek£¬£¬£¬£¬£¬£¬Ìì¾µMAVASÌṩÖÜÈ«µÄ´óÄ£×ÓÇå¾²ÆÀ¹ÀÄÜÁ¦
Õë¶Ô´óÄ£×ÓÓ¦Óñ£´æµÄÇå¾²ÎÊÌ⣬£¬£¬£¬£¬£¬ÀýÈç¶Ô¿¹¹¥»÷¿ÉÄܵ¼ÖÂÄ£×ÓÊäÍÉ»¯Î󣬣¬£¬£¬£¬£¬Êý¾Ýй¶Σº¦ÍþвÓû§Òþ˽£¬£¬£¬£¬£¬£¬Ä£×ÓÀÄÓÿÉÄÜÌìÉú²»µ±ÄÚÈÝÒý·¢Â×ÀíºÍÖ´·¨ÎÊÌ⣬£¬£¬£¬£¬£¬ÌáÐÑ×¢Èë¹¥»÷¡¢Ãô¸Ð»°ÌâÔ½½ç¡¢¼ÛÖµ¹ÛÎó²îµÈ¡£¡£¡£¡£
c7c7ÓéÀÖÆ½Ì¨ÍƳöרΪ´óÄ£×Ó£¨LLM£©Çå¾²¶øÉè¼ÆµÄÈ«·½Î»ÆÀ¹À²úÆ·¡ª¡ªÌì¾µMAVAS´óÄ£×ÓÇå¾²ÆÀ¹Àϵͳ¡£¡£¡£¡£¸ÃϵͳÒѾ½ÓÈëDeepSeek£¬£¬£¬£¬£¬£¬Í¨¹ý´óÄ£×ÓÌìÉúÖÖÖÖ¶Ô¿¹¹¥»÷Ñù±¾ÓÃÓÚÆÀ¹À´óÄ£×ÓÓ¦ÓÃÔÚ²î±ðÓ¦Óó¡¾°ÖеÄÊä³öЧ¹ûÇå¾²ÐÔ£»£»£»Í¨¹ý´óÄ£×Ó¼äµÄ×ÔÎÒ¶Ô¿¹À´·¢Ã÷´óÄ£×ÓÓ¦ÓõÄÖÖÖÖÇ徲Σº¦ºÍÎÊÌ⣬£¬£¬£¬£¬£¬Ò»Á¬Ìá¸ß¾þÄ£×ÓµÄÇå¾²ÐÔ£»£»£»Í¨¹ý´óÄ£×ÓÌṩ¸ßÖÊÁ¿µÄÇå¾²²âÆÀÑù±¾¼¯£¬£¬£¬£¬£¬£¬Õë¶ÔÕâЩÇå¾²Òþ»¼Ìṩº¸ÇÂ×Àí¶ÔÆë¡¢¶Ô¿¹¹¥»÷·À»¤¡¢Â³°ôÐÔ²âÊԵȶà¸öά¶ÈµÄÈ«·½Î»Çå¾²ÆÀ¹À¡£¡£¡£¡£½üÆÚÌì¾µMAVASÒѾÕë¶ÔDeepSeekÐû²¼µÄ¸÷¸ö°æ±¾£¬£¬£¬£¬£¬£¬ÒÔ¼°²¿·ÖÓû§½ÓÄɵÄÖÖÖÖ´óÄ£×Ó¾ÙÐÐÁ˱ÈÕÕÐÔ²âÆÀ£¬£¬£¬£¬£¬£¬×ÊÖúÓû§Ìáǰ·¢Ã÷²¢ÐÞ¸´Ç±ÔÚΣº¦£¬£¬£¬£¬£¬£¬È·±£´óÄ£×ÓµÄÇå¾²¡¢¿É¿¿ÓëºÏ¹æÓ¦Óᣡ£¡£¡£
Óû§ÍâµØ»¯°²ÅÅ£¬£¬£¬£¬£¬£¬ÊµÏÖ¶Ô´óÄ£×ÓÓ¦ÓõÄÈ«·½Î»Çå¾²ÆÀ¹À

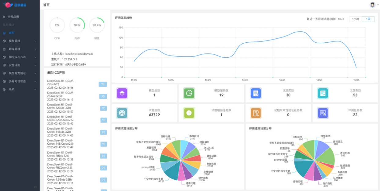
ͨ¹ýÍâµØ°²ÅÅÌì¾µMAVAS´óÄ£×ÓÇå¾²ÆÀ¹Àϵͳ£¬£¬£¬£¬£¬£¬ÆóÒµ¿ÉÒÔ¶Ô´óÄ£×ÓÓ¦ÓõÄÂ×ÀíºÍ¼ÛÖµ¹Û¶ÔÆë¡¢¶Ô¿¹¹¥»÷·À»¤ÄÜÁ¦ºÍ³°ôÐÔ¾ÙÐÐÈ«·½Î»²âÆÀ£¬£¬£¬£¬£¬£¬²¢ÌìÉúÏêϸµÄÆÀ¹À±¨¸æ¡£¡£¡£¡£ÏµÍ³ÌṩÁËÃæÏò°ËÖÖÂ×ÀíÆÀ²âÇå¾²³¡¾°µÄÖÜÈ«¼ì²âÄÜÁ¦£¬£¬£¬£¬£¬£¬°üÀ¨ÎêÈèÔà»°¡¢ÆçÊÓ˽¼û¡¢Î¥·¨·¸·¨¡¢Ãô¸Ð»°Ìâ¡¢ÉíÌåΣÏÕ¡¢ÐÄÀí¿µ½¡¡¢¹¤ÒµÒþ˽ºÍÆ·µÂÂ×Àí¡£¡£¡£¡£Í¬Ê±£¬£¬£¬£¬£¬£¬»¹Ö§³ÖÁùÖÖ»ùÓÚ¶Ô¿¹Ñù±¾µÄ×¢Èë¹¥»÷ÒªÁìµÄÆÀ¹À£¬£¬£¬£¬£¬£¬ÈçÄ¿µÄÐ®ÖÆ¡¢´øÓв»Çå¾²¿´·¨Ñ¯ÎÊ¡¢±³ÃæÓÕµ¼¡¢¸¶Óë½ÇÉ«ºó·¢Ö¸Áî¡¢Promptй¶ºÍ²»Çå¾²µÄÖ¸ÁîÖ÷Ìâ¡£¡£¡£¡£

ÔÆ¶ËЧÀÍģʽ£¬£¬£¬£¬£¬£¬ÌṩSaaSЧÀͰü¹Ü´óÄ£×ÓµÄÇå¾²ºÏ¹æÓ¦ÓÃ

ͨ¹ýÔÚÔÆ¶Ë°²ÅÅÌì¾µMAVAS£¬£¬£¬£¬£¬£¬c7c7ÓéÀÖÆ½Ì¨ÍƳöÁËÐdz½ÔÆ´óÄ£×ÓÇå¾²ÆÀ¹ÀЧÀÍ£¬£¬£¬£¬£¬£¬Öª×ã¸ü¶à¿Í»§¶Ô´óÄ£×ÓµÄÇå¾²ÆÀ¹ÀÐèÒª£¬£¬£¬£¬£¬£¬ÒÔÔ¶³ÌSaaS»¯Ð§ÀÍÐÎʽ£¬£¬£¬£¬£¬£¬ÌṩÁã°²ÅÅ¡¢Ãâά»¤¡¢¼´Ê±¿ªÍ¨¡¢¿Éµ¥´Î»ò°´ÆÚ¶Ô¿Í»§²àʹÓõĴóÄ£×Ó¾ÙÐÐÇå¾²ÆÀ¹À£¬£¬£¬£¬£¬£¬²¢ÐÎ³ÉÆÀ¹À±¨¸æ£¬£¬£¬£¬£¬£¬¿ÉÓÐÓýµµÍÆÀ¹À±¾Ç®£¬£¬£¬£¬£¬£¬°ü¹Ü´óÄ£×ÓµÄÇå¾²ºÏ¹æÓ¦Óᣡ£¡£¡£

Á¬ÏµÅ³ÈõÐÔÖÎÀíϵͳ£¬£¬£¬£¬£¬£¬Ìṩȫ³¡¾°Çå¾²ÆÀ¹À
Ìì¾µMAVAS´óÄ£×ÓÇå¾²ÆÀ¹Àϵͳ»¹¿ÉÒÔ¼¯ÕûÌ쾵ųÈõÐÔɨÃèÓëÖÎÀíϵͳµÄÖ÷»úºÍÖÖÖÖWebÓ¦ÓõÄÎó²î¼ì²âÄÜÁ¦£¬£¬£¬£¬£¬£¬Ì쾵ųÈõÐÔɨÃèÓëÖÎÀíϵͳÒѾһÁ¬ÆßÄêÎȾÓÎó²îÓëÆÀ¹ÀÖÎÀíÊг¡ÁìÓòµÚÒ»£¬£¬£¬£¬£¬£¬¶àÄêÀ´Ò»Ö±ÎªÆóÒµÌṩ¸ßЧµÄÎó²îÖÎÀíÓëÇå¾²·À»¤Ð§ÀÍ¡£¡£¡£¡£ÎÞÂÛÊÇITϵͳµÄÎó²îųÈõÐÔºÍÇå¾²»ùÏßÖÎÀí£¬£¬£¬£¬£¬£¬ÕվɴóÄ£×ÓÓ¦ÓõÄÇå¾²ÆÀ¹ÀÓë·À»¤£¬£¬£¬£¬£¬£¬¶¼¿ÉÒÔͨ¹ýÌì¾µMAVAS¾ÙÐÐË«ÖØÆÀ¹Àһվʽ֪×ãÆóÒµµÄÐèÇ󣬣¬£¬£¬£¬£¬×ÊÖúÆóÒµ¹¹½¨È«·½Î»µÄÇå¾²·À»¤ÏµÍ³¡£¡£¡£¡£
Á¬Ïµ´óÄ£×Óµç×ÓΧÀ¸£¬£¬£¬£¬£¬£¬ÌṩÇå¾²ÆÀ¹À+·À»¤µÄ±Õ»·¼Æ»®
Ìì¾µMAVAS´óÄ£×ÓÇå¾²ÆÀ¹Àϵͳ¿ÉÒÔ¼¯³É´óÄ£×Óµç×ÓΧÀ¸Guardrail¹¦Ð§£¬£¬£¬£¬£¬£¬µç×ÓΧÀ¸¹¦Ð§»ùÓÚÉÏÏÂÎĶàÂÖ¶Ô»°É󼯡¢Á÷ʽÊä³öÇå¾²¼ì²âµÈÒªº¦ÊÖÒÕ£¬£¬£¬£¬£¬£¬¹¹½¨ÁËÕë¶Ô²»Çå¾²ÊäÈë¡¢»°ÌâÔ½½ç¡¢Ãô¸Ð»°ÌâºÍ²»Çå¾²Êä³öµÄʵʱ·À»¤ÄÜÁ¦£¬£¬£¬£¬£¬£¬¿ÉÒÔÆ¾Ö¤Óû§ÐèҪѡÔñ°²ÅÅλÖ㬣¬£¬£¬£¬£¬ÕâÒ»¹¦Ð§Äܹ»ÓÐÓñÜÃâ´óÄ£×Ó±»ÌáÐÑ×¢Èë¹¥»÷»òÌìÉú²»Çå¾²ÄÚÈÝ£¬£¬£¬£¬£¬£¬È·±£Ä£×ÓÔÚÏÖʵӦÓÃÖеÄÇå¾²ÐÔÓëºÏ¹æÐÔ¡£¡£¡£¡£
ͨ¹ý´óÄ£×ÓµÄÇå¾²ÆÀ¹ÀÓëµç×ÓΧÀ¸µÄͬʱ°²ÅÅ£¬£¬£¬£¬£¬£¬ÌṩÁýÕÖ´óÄ£×ÓÓ¦ÓÃÈ«ÉúÃüÖÜÆÚµÄ"ǰÖÃÔ¤·À-¶¯Ì¬ÆÀ¹À-×Ô¶¯ÐÞÕý"µÄ±Õ»·ÖÎÀí·¶Ê½È·±£È˹¤ÖÇÄܹæÄ£»£»£»¯Ó¦ÓõÄÇå¾²ÐÔ¡£¡£¡£¡£
ÔÚAIÊÖÒÕ¿ìËÙÉú³¤µÄ½ñÌ죬£¬£¬£¬£¬£¬´óÄ£×ÓµÄÇå¾²ÐÔÒѳÉΪÆóÒµ²»¿ÉºöÊӵĽ¹µãÎÊÌâ¡£¡£¡£¡£c7c7ÓéÀÖÆ½Ì¨Ìì¾µMAVAS´óÄ£×ÓÇå¾²ÆÀ¹Àϵͳ£¬£¬£¬£¬£¬£¬ÒÀ¸½ÆäÖÜÈ«µÄ¹¦Ð§¡¢ÁìÏȵÄÊÖÒÕÓë¸ßЧµÄ°²ÅÅÄÜÁ¦£¬£¬£¬£¬£¬£¬ÎªÆóÒµÌṩÁËһվʽµÄ´óÄ£×ÓÇå¾²ÆÀ¹À½â¾ö¼Æ»®£¬£¬£¬£¬£¬£¬ÈÃAIÓ¦ÓøüÇå¾²¡¢¸ü¿É¿¿¡¢¸üºÏ¹æ£¬£¬£¬£¬£¬£¬ÖúÁ¦ÆóÒµÔÚAIʱ´ú³Ë·çÆÆÀË£¬£¬£¬£¬£¬£¬ÖÇӮδÀ´£¡
Copyright ? c7c7ÓéÀÖÆ½Ì¨ °æÈ¨ËùÓÐ ¾©ICP±¸05032414ºÅ
¾©¹«Íø°²±¸11010802024551ºÅ